
$655,500
Total Managed Paid Ads Spend
At NoSpace Marketing, we bring real-world experience backed by over half a million dollars in managed advertising spend across Google, Meta (Facebook and Instagram), YouTube, and other major platforms. By developing and optimizing campaigns that deliver measurable growth and return on investment, our team has supported a variety of small to medium sized businesses.


Whether you are launching a new brand or looking to refine your current advertising strategy, we provide the guidance and execution needed to make every dollar count. Our approach is rooted in data, creativity, and a clear understanding of what drives meaningful results for growing businesses.
Our total reflects the combined experience of our team across projects and client partnerships.
Why Your Brand Needs Paid Ads Management
Get Immediate Results
Search engine marketing (SEM) gives your brand the ability to show up in front of motivated buyers almost instantly. We offer you high-performing paid campaigns that drive traffic and conversions quickly.
Target the Right People
Our strategy ensure your ads are shown to the right people. We target your ads with the right keywords and locations to connect your business with high-value prospects actively seeking what you offer.
Budget for Business Size
Paid advertising is not just for big brands. We specialize in working with clients who are either solo or part of a growing team. Our job is to make your ad investment cost-efficient and tailored to work with your strategy and budget.
Bring Back Visitors
It can take a few visits before a customer makes a decision. These warm leads are high-value opportunities, and our strategy helps bring them back with the right message at the right time.
Outperform Competition
Show up first and stay ahead. We work with you to get your brand premium ad placements and peak interest where it matters most. We help turn market leads into real growth by gaining an edge in your competitive space.
Continuous Optimization
As your business grows, refining ad campaigns can improve results, increase conversions, and lower costs over time. We stay on top of your ad performance and make adjustments as needed to keep your ads working smarter.
Get a Free Digital Advertising Audit!
We love ads so much we’ll look at yours for free. Share your details below and we’ll work with you to uncover real insights that can improve your paid search performance. Our reviews are packed with value and designed to help you grow.
New to ads? Schedule a free chat.
Why Our Method Works
Why Our Method Works
Detailed Performance Reporting
Get easy-to-understand reports that highlight insights and opportunities for your business.
Regular Check-Ins
Stay connected with us as we keep you updated with industry trends and your ads results.
Personalized Recommendations
Benefit from expert suggestions designed around your goals, helping your brand succeed.
A/B Testing and Optimization
We refine your campaigns to consistently improve results and maximize your set budget.
Smart Landing Pages
Visitors experience a clear path to your website with smart ads tailored to your landing pages.
We Collaborate
Your input, along with our expertise and industry connections, all together at every step.
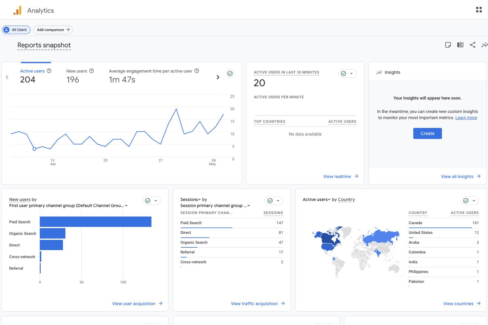
Paid Ads and Event Tracking Outperform Organic Metrics
Ads are the single biggest driver of traffic
7.4% CTR (vs. 3-5% industry average)
$10/Day Starting Budget
More than half of all traffic comes directly from Google Ads. SEO & content make up the rest — see our Articles & Blogs page to learn more.
Traffic Distribution (Paid Ads)
365
Days in Report
35K
Impressions Views
$1.10
Average CPC
Ads are the single biggest driver of traffic
7.4% CTR (vs. 3-5% industry average)
$10/Day Starting Budget
More than half of all traffic comes directly from Google Ads. SEO & content make up the rest — see our Articles & Blogs page to learn more.


